Skip to main content

August 2024

Software Bill of Materials (SBOMs)

We've introduced the ability to attach and manage Software Bill of Materials (SBOMs) to software versions through Memfault. This new functionality will help you streamline your software versioning process, keep track of everything that goes into your version releases, and ensure that you can confidently meet requirements associated with upcoming security regulations, like the EU Cyber Resilience Act and US Cyber Trust Mark.

We support attaching a single SBOM file to a software version easily in the Memfault web app by navigating to Versions tab > choose a Software Type that you would like to attach your SBOM file to > click "Upload" under the SBOM column. You can also download an existing SBOM from the same page.

We recommend uploading the SBOM via your CI build process for that specific version and you can find more information about that in our technical docs here, including how to integrate SBOMs using our CLI.

July 2024

Dashboarding and Chart Filtering Improvements

We've introduced brand new filtering improvements within Memfault Dashboards and Charts! These enhancements will help you make better use of the data captured in Memfault and give you the ability to manipulate your data to uncover deeper insights, identify trends, and highlight relevant Metrics for your team.

  • Hardware version filtering: Dashboards can now also be filtered by Hardware Version in combination with the Software Version and Cohort filters

For more information on Hardware Version Filtering, check out our technical documentation here.

  • Segment filtering (requires Advanced Analytics Bundle): Charts using the "by Population" rollup now also support the addition of Metric conditions in combination with report type when creating segments

    Let's say you want to see expected battery life data for sessions that had a step count above 5000. Now you can add a condition that allows you to filter the data based on that segment. For more information on segment filtering, check out our technical documentation here.

  • Create Issue Charts from Search: Create Issue/Trace Charts directly from Issue search query to streamline reporting and root cause analysis.

    Once you have selected all your filters on the Issues page, you can easily create a Chart that already includes that filtering and add it to any available Dashboards. For more information on segment filtering, check out our technical documentation here.

Quota Management and Audit Logs

We've introduced features to simplify the management of your platform usage with Project Quotas and increase visibility of OTA related events and actions with an Audit Log.

Quota Management: Our new Quota management system gives you more control and visibility over how your contracted Quotas are utilized. With this new functionality, Organization admins can manage the distribution of Quotas across Projects. Notifications will be triggered when a usage level has been crossed and restrictions can be put in place when limits are reached.

For more information on Quota management, check out our technical documentation here.

Audit Logs: The Audit Log is viewable by Organization admins and provides visibility into all actions taken relating to the management and distribution of OTA updates across your Project(s). As well as tracking actions, the Audit Log also records the User performing each action and the time at which the action was taken.

The Audit Log is currently only available to customers on our Enterprise Plans and Users can find more information in our technical documentation.

June 2024

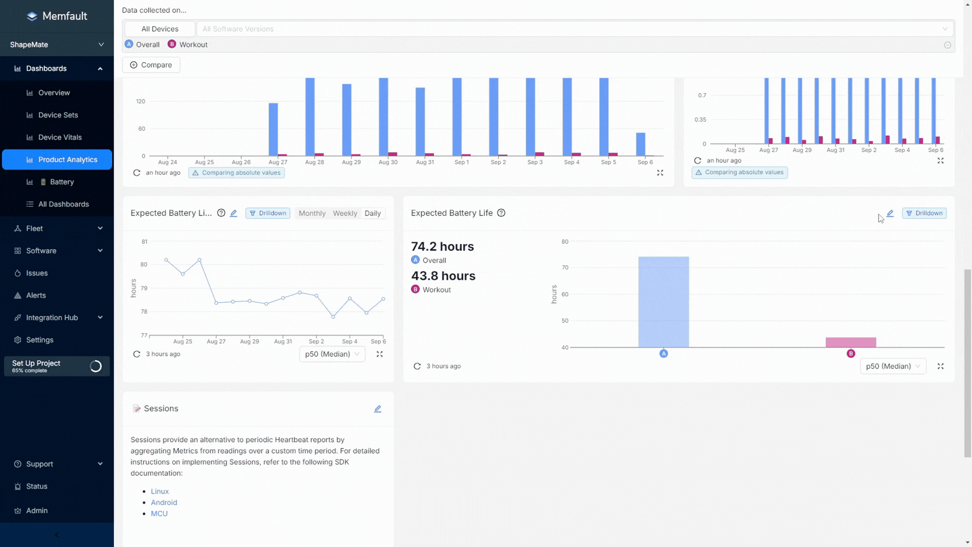
Product Analytics for Embedded Devices: Understand product usage, performance, and reliability like never before

We've introduced a brand new feature set within Memfault that helps you uncover exactly how end-users interact with the devices you ship. Product Analytics helps embedded teams and product owners understand product usage, performance, and reliability like never before, giving them a clear view of feature and function usage, adoption, and success rates.

With this new Product Analytics feature set comes the introduction of Sessions. Sessions are a new report type defined by the occurrence of an activity, allowing you to track metrics in correlation with the usage of a specific feature or function on your Device. It is up to the Memfault user to decide what they want to define as a Session but when that Session is triggered, Memfault captures the length of that Session and any important metrics you'd like to track specific to that activity. This allows you to:

  • Track product engagement and adoption: Determine how newly launched features are being used and adopted by your customers to refine and optimize your product, driving higher satisfaction and retention.
  • Monitor and analyze feature usage patterns and behavior: Know when and how your customers are using specific features to understand where you should be focusing your efforts as you continue to develop your product.
  • Correlate feature usage with Device performance and reliability: Enhance Memfault's existing functionality with the ability to answer really complex questions about how your Devices are impacted by specific features.

Combining overall Device reliability data with product usage analytics will unify embedded development teams, enabling them to make well-informed decisions based on a comprehensive view of product health metrics.

May 2024

Memfault QuickStart: Up and running in minutes

We've introduced a new way to start collecting crash data and monitoring firmware stability on your development devices in just minutes. With Memfault Quickstart, firmware developers can follow our simple, in-app guide to add Memfault to a real Device and start reporting real Metric data related to connectivity, stability, and battery.

With Memfault Quickstart, you can experience key Memfault features with your unique Device. After completing the guided integration, you can immediately:

  • Analyze a Coredump collected from your Device in our easy-to-use UI
  • Inspect activity happening on your Device on our Device Timeline
  • See what your data would look like in our charts and dashboards

Sessions on Device Timeline: Investigate Feature and Function Usage

Users can now view Sessions – a new report type to capture Device activity – on their Device Timeline. Sessions are reported when an associated feature or function is active, and they will last as long as that feature or function is active. Memfault users can define custom sessions using the Memfault SDK to track the relevant activity on their devices and now have the ability to see when sessions occurred and whether there are any Device reliability issues that align with activity such as Traces, Coredumps collected, or unexpected Reboot Events.

Being able to track Sessions allows users to analyze specific metrics associated with that session. For example, seeing how much your Device's battery drops during a "workout" session on a wearable device or understanding how often a credit card payment fails to process during a "checkout" session on a POS Device. You can read more about all of our Device Vitals functionality in Memfault's technical documentation.

Learn more about capturing Metric Sessions for each SDK:

April 2024

What's New: In-App Announcements

We've introduced a "What's New" announcements tool within the Memfault web application to help users stay informed about the latest features without waiting for the monthly changelog. This tool notifies users about new features, guides, system updates, and user surveys as soon as they become available.

We continuously improve our services based on your feedback, and this real-time feed will help us showcase the frequent updates we make to our services so users can take advantage of them right away.

March 2024

Correlate Issues with Device Attributes

Users can now view the distribution of issues by device attributes in the Issue view. Within the Issue view users can now select an attribute from the drop down and see the distribution of that specific Issue by the attribute selected in the same way as you can see distribution of Issue by software version or hardware type. This is an extremely powerful tool to identify correlations between issues occurring across your Fleet and things like production batch or device tree information such as chip type.

Currently correlations are best used for attributes that are fixed for the life of the device because the correlation is based on the most recently reported state of the attribute on the device and not the attribute at the time the Issue occurred. This means it's good for correlating with things like production batch, and not good for correlating with things like state of charge. For more information on Issue attribute correlation please read our technical documentation.

Device Vitals: Improved Searching and Filtering

We have made a number of enhancements to our Device Vitals feature set designed to make it easier to go from top level insight to device level investigation. Firstly, we have introduced a set of templated dashboards for each Device Vital that can be selected when creating a new dashboard and will pre-populate with our recommended chart and card types.

We have also introduced two ways to get to a list of devices based on their performance on a specific Device Vital either by drilling down from a Device Vitals percentiles chart, or using Device Vital readings as a filter in device search.

We believe that some combination of Device Vitals should be central to the way teams measure the performance of devices and making it easier to get the insights and act on them unlocks more value, more easily. You can read more about all of our Device Vitals functionality in Memfault's technical documentation.

Improved Device Timeline Navigation

We made several enhancements and improvements to the navigation experience within device timeline based on user feedback. The improvements include adding a time interval selection (e.g. 1 day or week), zoom and pan buttons.

Device timeline is central to the value Memfault provides, giving you the complete context of what's happening on your devices. These improvements make it easier to isolate specific points of interest within the device timeline and move through the timeline more easily.

February 2024

Device Vitals: Built-in metrics and out-of-the-box visualizations for stability, battery life and connectivity

With our newly released Device Vitals feature set we have added a streamlined and standardized way to start monitoring critical health and performance data from your devices. The three Device Vitals, Stability, Battery Life and Connectivity, are automatically computed by Memfault on the cloud side based on a set of metrics collected by the SDK. The metrics required for the computation are standardized across all platforms and are now built-in to all SDK's from Android 4.13, MCU 1.5.0, and Linux 1.9.0.

We have also added a set of "out-of-the-box" dashboards for monitoring each vital and new charts and cards to add to your own custom dashboards. The combination of built-in metrics and out-of-the-box visualizations provides both existing and new Memfault customers an easy way to start monitoring some of the most important health and performance indicators across your Fleet. Read about how to configure the built-in metrics and use the new visualizations in our technical documentation.

Jira Integration: Connect and automatically sync Memfault Issues with tickets in Jira

Our new Jira integration adds the ability to sync key information from Memfault Issues with Jira Issues. Users can now create Jira Issues from an Issue in Memfault and link Memfault Issues to existing Jira Issues from within Memfault. Once linked, key data is automatically and continuously sync'd with the Jira Issue including:

  • Memfault Issue name and Issue status
  • Trace count and impacted device count
  • First seen and last seen dates

The Issue status in Memfault (e.g. Open, Resolved, Reopened) will also be automatically updated based on the Jira Issue status (e.g. Done, Unresolved). This new integration should make it much easier to work issues identified by Memfault into your existing development processes in Jira. You can read more about the integration and how to get set-up in our technical documentation.

January 2024

Get all the data you need in one place: Add any chart to any dashboard

It is now possible to add any chart, previously available across any part of Memfault, into your custom dashboards. All of the charts and cards previously only available in either the Overview or Device Sets dashboards can now be added to any dashboard. The three pre-existing dashboards, Overview, Metrics and Device Sets have all been consolidated under the Dashboards section of the side nav and can now be renamed and customized.

This series of changes means that users can get maximum value from all data sources in Memfault in their custom dashboards.

The list of newly available charts and cards includes:

  • Active devices
  • Issue charts
  • Software Versions
  • Device sets
  • Active devices
  • Device incident alerts

Combine all these data sources into a single dashboard to maximize the relevance and usefulness of each dashboard and eliminate the need to jump between dashboards to get the insights you need. You can read more about the changes in Memfault's Dashboards documentation.

December 2023

Improved Processing Log: More data, better discoverability, more tools

The Processing Log has been updated to cover more processing-related activity, improve discoverability and make it easier to take action. The update adds multiple new filtering options including Hardware Version, software version and log level (e.g. Errors or Info). It also adds multiple new ways to take action on the information, including shareable links for each log, a download of the log for further investigation, and a quick link to upload missing symbol files.

The introduction of the Processing Log will make the initial integration much easier, providing instant feedback for a developer encountering unexpected behavior during integration. For customers already using Memfault this will provide much greater visibility of project related data processing and errors that might impacting the completeness of their data. Users can read more about the Processing Log in Memfault's documentation.

New charts for tracking Crashes and Reboots

Users can now add two new chart types into their custom dashboards - Reboots and "Crashes per 10k hours". The Reboots chart gives visibility into the breakdown of different reboot reasons across each data set. The "Crashes per 10K hours" provides a calculation of the average number of crashes (unexpected reboots) across a minimum of 10,000 operating hours.

These new charts give teams a way to track the stability of their devices and measure and compare software quality across distinct populations. Teams will now be able to definitively measure software quality improvements or regressions between versions and even compare software stability across product lines. The Reboot chart is available to all users but the Crashes per 10k hours chart is currently only available to MCU customers. You can read more about these new charts in Memfault's documentation.

November 2023

Build your own dashboards in Memfault

Users can now create custom dashboards and manage the layout of content within these new dashboards. This change makes dashboards much more flexible, able to cope with a wider variety of use cases such as dashboards for specific teams, software versions, Cohorts, etc. Users can also re-arrange the content within the dashboard using drag, drop and resize functionality.

Create and manage dashboards in the All Dashboards tab within the "Dashboards" sub-menu and customize chart layouts using the "Layout mode" toggle available within each dashboard. Find out more about creating custom dashboards and using layout mode in Memfault's documentation.

Improved issue management with tags

Users can now add tags to issues within Memfault and use the tags to filter issue searches and build issue charts. This change facilitates more sophisticated issue triaging, grouping and categorization within Memfault. For example, tags could be used to indicate issue priority and also to associate groups of related but separate issues together.

A user can add tags in the issue view, each issue can carry multiple tags and tags can be added or removed at any time.

Better visibility of processing errors

Users can now view a detailed listing of processing errors in the Processing Log under the "Integration Hub" sub-menu. The Processing Log contains details on errors such as missing symbol files on coredump upload, MAR file processing errors and instances of device data not being accepted by the server. This change adds a huge amount of additional visibility into errors related to processing of device data in Memfault.

These processing errors are now also reported on the device timeline adding another layer of debugging information for devices. Users can read more about the Processing Log in Memfault's documentation.